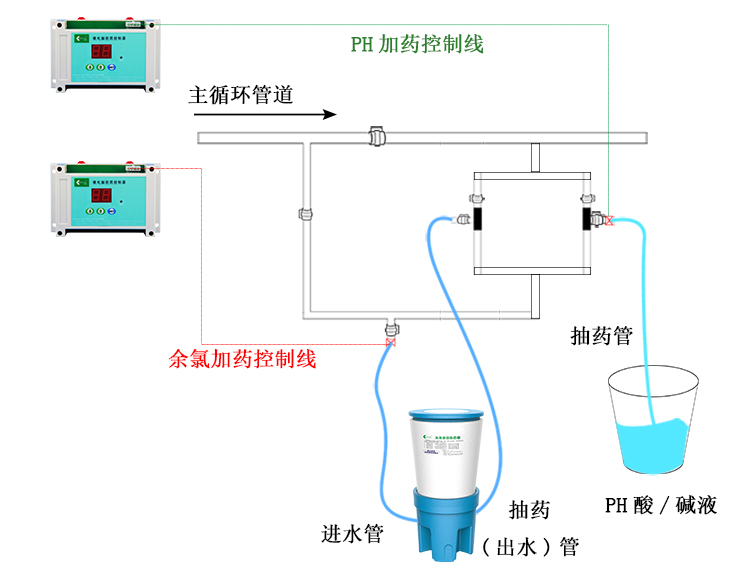
科瑞德“微電腦投藥控制器”通過不同的檔位來控制“泳池投藥器”的加藥時間及頻率,代替人工加藥,實現半智能自動投藥,達到低成本實現自動投藥! 微電腦投藥控制器是用于控制科瑞德泳池自動投藥器的工具,不同大小的泳池通過由不同的檔位來加藥量,投放的水處理藥劑為復效凈泳池消毒片。
科瑞德微電腦投藥控制器可控制投放泳池消毒劑,也可控制投放泳池pH調節劑,一個控制器控制投放一種藥劑。
此控制器一共有10個檔位,從0擋到9擋,每個檔位所控制的加藥時間和頻率都不一樣。投放消毒劑的時候我們主要是根據“科瑞德泳池自動投藥器”每小時投加消毒片的平均藥量來設置檔位的時間與頻率,以控制每小時消毒片加入量的多少來達到不同泳池的需求。不需要在線監測儀,低成本,安裝方便,就這樣你也可以使用自動加藥了!(相關技術參數了解,請咨詢客服!)











具體檔位說明(加藥量是以科瑞德?泳池自動投藥器來衡量):
0檔:為空檔(即停止加藥);
1檔:每小時加藥量約為90克,適合200方水左右的泳池;
2檔:每小時加藥量約為180克,適合400方水左右的泳池;
3檔:每小時加藥量約為200克,適合500方水左右的泳池;
4檔:每小時加藥量約為260克,適合600方水左右的泳池;
5檔:每小時加藥量約為460克,適合900方水左右的泳池;
6檔:每小時加藥量約為750克,適合1500方水左右的泳池;
7檔:每小時加藥量約為1000克,適合2000方水左右的泳池;
8檔:每小時加藥量約為1300克,適合2600方水左右的泳池;
9檔:每小時加藥量約為1700克,適合3400方水左右的泳池。
操作方法:
1,接上電源,屏幕顯示“0”,
2,長按“SET”鍵至屏幕閃屏顯示“P0”松開“SET”進入設置狀態,
3,通過上下兩個箭頭按鍵選擇適合泳池大小的檔位,
4,按“SET”鍵退出閃屏狀態進入循環加藥狀態,指示燈閃爍。
5,重復以上動作把檔位調到”0“時立即停止自動加藥。
注意事項:
1,微電腦投藥控制器須安裝在干燥通風處;
2,避免打濕控制器,防止進水;
3,要根據泳池大小選擇合適的檔位。
如果您對我們的產品感興趣,或您對我們的產品有任何的疑問,請馬上聯系我們的在線客服人員,我們會馬上為您解答,同時您也可以撥打我們的全國免費服務電話:400-618-1891進行咨詢。























